1、进入备份系统

2、选择【文件保护】——【备份】,新建备份任务。设置备份源,选择备份主机,并将需要备份的文件添加到备份列表,点击【下一步】

3、设置备份方式,选择时间策略,有【按策略备份】和【一次性备份】
若选择【按策略备份】,则会按照设置的时间策略来进行备份。
三种备份类型:【完全备份】、【增量备份】、【差异备份】。
【完全备份】:将会对备份源的全部数据进行备份,备份完成后备份数据成为一个完全备份时间点,备份的是所有数据。
【增量备份】:是在上一次备份的基础上对源数据进行备份,依赖上一个任意备份点,只备份上一次备份完成到当前时间的变化数据。
【差异备份】:是在上一次完全备份的基础上对源数据进行备份,依赖上一个完全备份点,只备份上一次完全备份完成到当前时间的变化数据。
一般情况下,建议每周/每月做一次完全备份,每天做一次增量备份,在同一个任务里完全备份可以与增量备份或差异备份相组合,但是增量备份和差异备份不能同时设置。如果只设置了增量备份或差异备份,首次运行任务会自动降级为完全备份。
每一个备份类型下面都可以设置运行时间策略,可以选择“每天”、“每周”、“每月”,用户可根据虚拟机业务的重要性进行相应设置。若打开“滚动执行”开关,则会在开始时间与结束时间之间滚动执行任务,每次任务结束与下次任务开始之间间隔用户设置的滚动间隔时间。

若选择【一次性备份】,任务会在选择的时间点执行一次完全备份。点击日历图标设置执行任务的时间,时间可以精确到5分钟为单位。

设置完成后,点击【下一步】
4、设置高级配置,包括【备份目的地】、【保留策略】、【传输策略】
备份目的地:选择【目标节点】与【目标存储】
备份数据存储目的地节点, 选择空闲节点可以缓解主节点备份压力;建议选择剩余空间较大的存储, 也可以根据需求选择特定存储
保留策略:备份系统会保留指定天数/个数的备份数据,超出指定天数/个数的最早备份数据将会自动删除。
传输策略:选择是否开启【加密传输】

设置完成后,点击【下一步】
5、确认配置信息,根据需要修改任务名称,点击【提交】

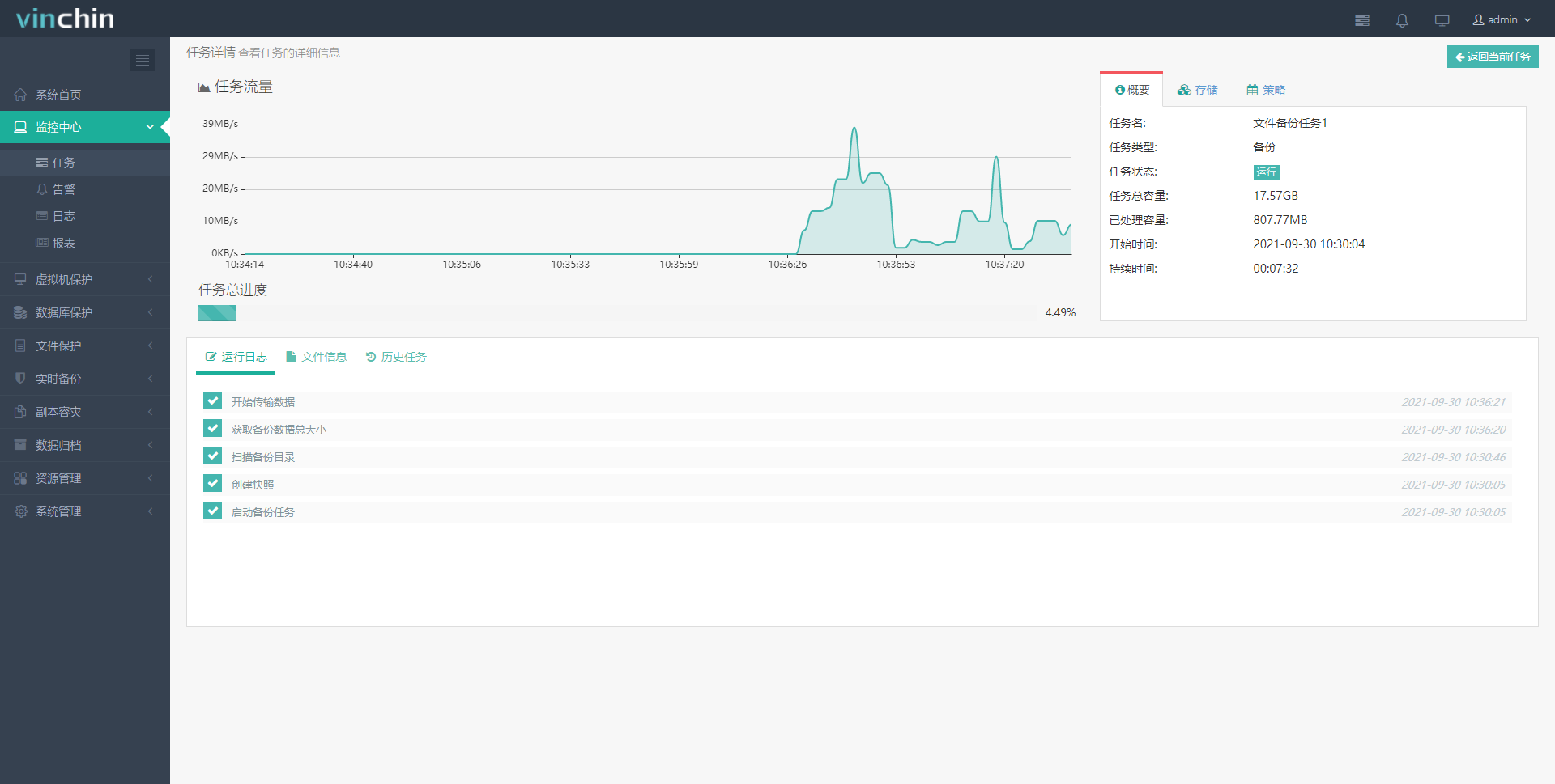
6、提交任务后自动跳转到【当前任务】页面,可以查看刚才创建的备份任务。点击右侧的“操作”按钮可以手动运行或停止任务,也可以等待系统按照设定的策略自动执行备份任务。点击任务名称,可以进入【任务详情】页面。

7、在【任务详情】页面左上方显示任务运行时数据传输的流量速度,右上方显示任务的配置信息,下面显示备份任务的运行日志、虚拟机列表和历史任务。

8、windows文件备份任务完成
